【導讀】電池使用壽命對物聯網(IoT)基礎設施的成本和可靠性有很大影響。消費電子設備的電池使用壽命更是影響消費者購買與否的關鍵考慮因素。然而在實際情況中,通過計算得出的物聯網設備的電池使用壽命往往是不準確的,這對設備制造商來說是一個非常重要的問題。
電池使用壽命對物聯網(IoT)基礎設施的成本和可靠性有很大影響。消費電子設備的電池使用壽命更是影響消費者購買與否的關鍵考慮因素。然而在實際情況中,通過計算得出的物聯網設備的電池使用壽命往往是不準確的,這對設備制造商來說是一個非常重要的問題。
衡量電池使用壽命的方法之一是用電池容量(以安培小時為單位)除以平均電流消耗(以安培為單位),從而得出電池的運行時間(小時)。然而,在現實世界中,這種計算方法則過于簡單了。
事實上,由于設備使用不同的電源模式,包括運行模式、睡眠模式和休眠模式等,因此根據上面的公式可能會得出不準確的結果。此外,恒定功率和恒定電阻等操作模式將以不同方式從電池中獲取電流,并改變電池的運行時長。充分了解電池如何響應不同的應用場景以及設備的典型使用模式對準確預測電池的使用壽命至關重要。
除了電流消耗不同之外,電池容量也是可以改變的,具體取決于平均放電電流和使用模式。在圖1中可以看到,隨著堿性電池放電電流的增大,放電容量也發生了相當大的變化。

圖1:1,100 mAh的堿性電池,截止電壓為0.9 V - 放電容量的變化
此外,溫度也會影響電池的使用壽命,這是另一個需要考量的關鍵因素。圖2中的曲線顯示出了溫度究竟如何影響電池容量。

圖2:1,000 mAh的鋰離子電池,截止電壓為3 V - 溫度變化
還有一些其他因素也可能會導致計算得出的電池運行時間比實際使用時間更長,這些因素包括:
電池模型/配置文件不可用
沒有嚴格按照準確的設備操作要求生成電池配置文件
電流消耗的測量結果不準確
沒有考慮到電壓下降的問題,例如當電壓達到設定的截止電壓值時,設備就會關閉。
電池模擬和分析軟件是一種用于準確預測電池使用壽命的解決方案。此外,模擬軟件可以通過對電流消耗的分析提供洞見,以改進設備的設計,從而延長電池的使用時間。
本文探討了如何使用模擬軟件來實現這些目標,主要包括以下議題:
1. 通過對電池的充放電進行分析,創建獨特的電池模型。
2. 模擬充電狀態,以減少測試時間,提高安全性,并獲得能夠延長電池使用壽命的深刻洞見。
3.追蹤電池的充電和放電過程,并實現整個過程的可視化,以確定電池容量。
4. 執行電池循環充放電測試,以確定電池容量和電池使用壽命的衰減情況。

分析電池以創建獨特的電池模型
出于一些原因,對電池進行分析和定性是很重要的。同時也有必要了解在經過一段時間的放電之后,電池可以儲存和提供的電量。電池的開路電壓(VOC)和內阻(IR)在放電過程中會產生變化。將這些變量繪制出來是非常關鍵的,這樣電池配置文件就能準確地反映電池的實際性能。圖3就是此種圖表的典型示例。

圖3:利用是德科技 BV9210B/11B PathWave BenchVue高級電池測試和模擬軟件創建的電池配置文件
另外,確認電池在特定放電條件和操作模式下的性能表現也非常重要。影響電池性能的參數包括:溫度,負載電流曲線(恒定/動態),恒流、恒功率和恒電阻等不同的操作模式。
這些參數會影響電池的使用壽命。因此,創建不同的電池配置文件以匹配特定的放電條件是至關重要的。
模擬充電狀態以減少測試時間,提高安全性,獲得洞見并延長電池使用壽命。
為什么使用電池模擬器而不是電池進行設備測試?
創造一個更加安全的測試環境。在利用模擬器時,無需對電池進行充電和放電。反復對電池進行充電和放電會帶來危險。
獲取可復驗的結果。模擬電池的特性與物理電池相比沒有差異,而物理電池的特性在充電/放電之后會有波動。即使是同一型號的電池之間,性能也會有差異。
縮短測試時間。即時模擬任何充電狀態(SoC),而不是手動將電池消耗到所需的電量水平。
電池模擬器的工作分為多個步驟。第一步是加載電池配置文件。對應曲線上的數據展示出了電池電壓和內阻與SoC的關系,如圖3所示。 工程師可以通過使用電池建模軟件進行測量來創建電池配置文件, 也可以從電池供應商處接收配置文件。
利用建模軟件創建的配置文件能夠反映出特定設備的電流消耗,這比電池供應商提供的通用配置文件更加準確。舉例來說,如果電池供應商在被測設備消耗動態電流的情況下,根據恒定電流創建配置文件,那么這份通用配置文件就沒有幫助。圖4顯示的是,將一臺設備的電流消耗曲線加載到一個電池分析器中。該軟件可以不斷地重復這一波形,直到電池完全耗盡。

圖4:將設備的電流消耗波形導入Keysight BV9210B/11B PathWave BenchVue高級電池測試和模擬軟件
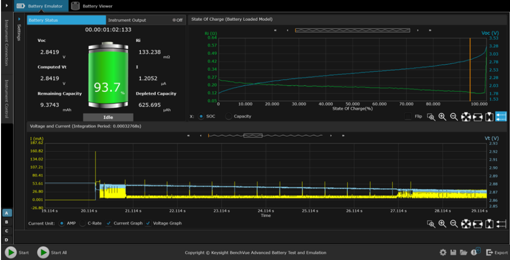
下一個模擬步驟是選擇起始SoC和截止電壓。將設備連接到模擬器上,開始模擬電池。電池模擬器持續測量電流、充電或放電,并動態地估算模擬的SoC值。模擬器根據SoC值不斷改變其輸出(電壓和電阻),以符合加載的電池配置文件要求。如果模擬器正在放電,當模擬器達到設定的截止電壓值時,測試就會結束。

圖5:使用BV9210B/11B PathWave BenchVue高級電池測試和模擬軟件進行電池模擬
通過迅速模擬不同SoC狀態下的電池,可以迅速而深入地了解設備的操作情況。圖6顯示的是對設備電流消耗狀況的分析和洞察。利用這一分析得出的測量結果可以改變物聯網設備的設計,從而實現更長的電池續航時間。

圖6:使用BV9210B/11B PathWave BenchVue高級電池測試和模擬軟件對脈搏血氧儀醫療物聯網設備的電流消耗情況進行分析
追蹤電池的充放電過程,并實現整個過程的可視化,以確定電池容量
就物聯網設備而言,有必要充分了解其電池可以儲存和提供的電量。電池測試和模擬軟件能夠追蹤電池的充放電過程,并實現整個過程的可視化,以確定電池容量。
軟件必須同時支持在恒定電流(CC)模式和恒定電壓(CV)模式下為電池充電。在CC模式下為電池充電,當電池達到滿電狀態后,軟件需要從CC模式切換到CC加CV的組合模式。這種組合是非常有必要的,因為當電池接近峰值電壓或峰值容量時,不能以相同的速度為電池充電。
在電池放電時,軟件可以支持恒流、恒電阻和恒功率三種模式的能力也很重要。測試和模擬軟件可以用來創建一個直接從設備上生成的電流消耗曲線。這種能力讓用戶能夠輕而易舉地對電池進行放電,并且其電流消耗曲線與實際使用過程中的電流消耗曲線高度一致。而直接使用實際的終端設備模擬這個過程、執行電池放電測試是非常困難的,除非該設備能夠在整個放電測試過程中保持運行。

圖7:利用BV9210B/11B PathWave BenchVue高級電池測試和模擬軟件跟蹤電池充電情況,并實現過程的可視化
執行電池循環充放電測試,以確定電池容量和電池使用壽命的衰減情況
電池的性能在持續的充電和放電過程中會明顯下降。這就是為什么模擬電池的循環充放電是至關重要的。電池測試和模擬軟件是一款簡單易用的解決方案,但是該軟件需要支持數據記錄功能。此外,當電池測試和模擬軟件解決方案能夠為電池創建不同的充電和放電配置文件的時候才真正具有價值。
這樣才有可能將不同的充電和放電序列結合起來,模擬復雜的充放電循環曲線。然后,工程師就可以確認電池的性能是如何隨著時間的遷移而降低的。模擬軟件解決方案是這方面的理想選擇,因為它們可以實現,例如通過多達一千次的循環操作,確定電池在序列測試模式下的老化效應和可靠性。

圖8:利用BV9210B/11B PathWave BenchVue高級電池測試和模擬軟件執行電池循環充放電測試
總結
電流消耗和電池放電測試帶來了許多挑戰。手動給電池充電和放電的過程非常耗費時間。但是由于電池特性不同,在不同的充電水平下對設備執行測試是非常關鍵的。此外,在比較測試結果時,電池參數和充電水平必須是相同的。直接利用物理電池來實現這一點非常具有挑戰性。此外,人們很難確定一臺設備在充電一次之后能夠持續使用多久,而且設備上顯示的電池使用壽命往往與實際狀況不符。
使用模擬電池可以克服這些困難。首先,電池模型是一個已知的良好參考,能夠提高用戶對測試結果的信任。另外,工程師可以通過即時切換電池的充電狀態,快速評估設計或軟件變化對電池使用壽命的影響。這樣不僅能夠改進設計,還能夠延長電池使用壽命,并減小產品尺寸。
此外,軟件解決方案能夠自動執行電池放電測試、模擬設備電流消耗來準確估計電池的使用壽命。這種方法比采用恒定電流對電池進行放電更準確。而且,過程的自動化比手動操作設備對電池進行放電更直接、有效。
關于是德科技
是德科技(NYSE:KEYS)啟迪并賦能創新者,助力他們將改變世界的技術帶入生活。作為一家標準普爾 500 指數公司,我們提供先進的設計、仿真和測試解決方案,旨在幫助工程師在整個產品生命周期中更快地完成開發和部署,同時控制好風險。我們的客戶遍及全球通信、工業自動化、航空航天與國防、汽車、半導體和通用電子等市場。我們與客戶攜手,加速創新,創造一個安全互聯的世界。
電池使用壽命是影響物聯網設備的關鍵因素
作者:是德科技產品營銷工程師Brian Whitaker

免責聲明:本文為轉載文章,轉載此文目的在于傳遞更多信息,版權歸原作者所有。本文所用視頻、圖片、文字如涉及作品版權問題,請聯系小編進行處理。
推薦閱讀:



